See It in Action

Send requests and inspect responses with syntax highlighting

POST with JSON body and test scripts

Collection variables and environments

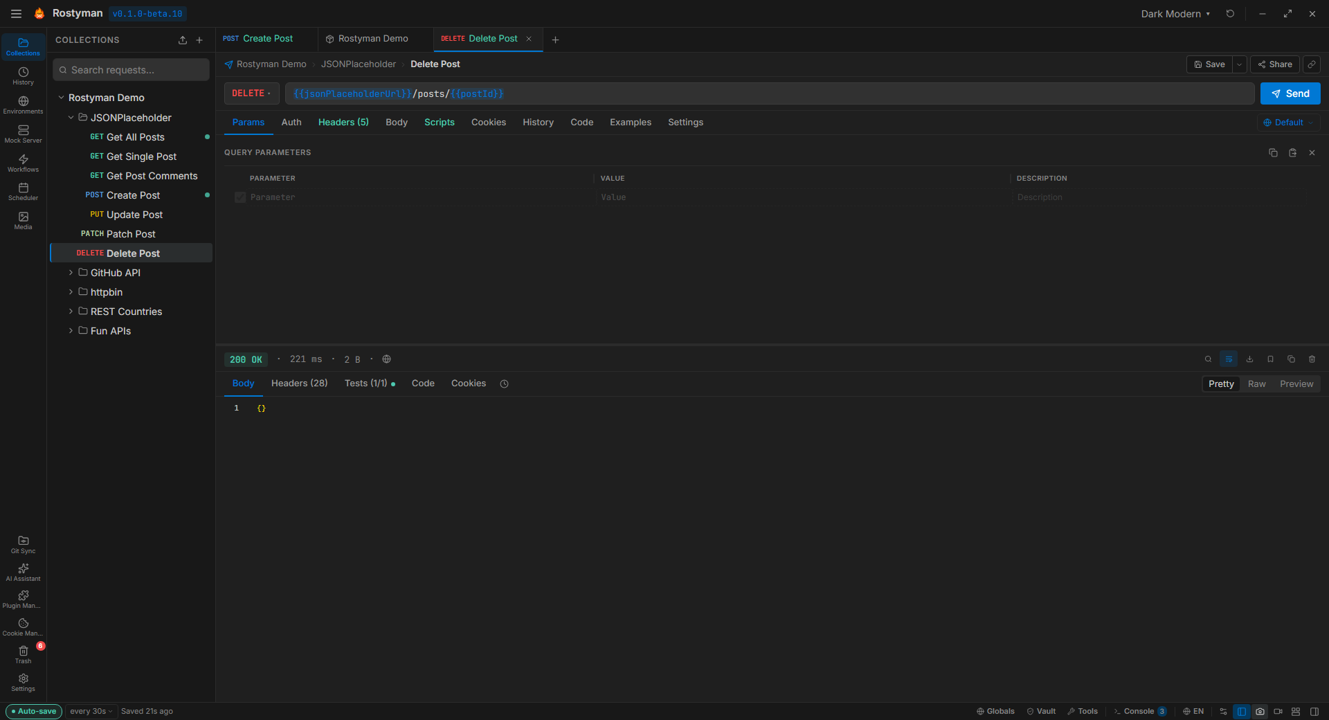
Organized collections with folders and all HTTP methods

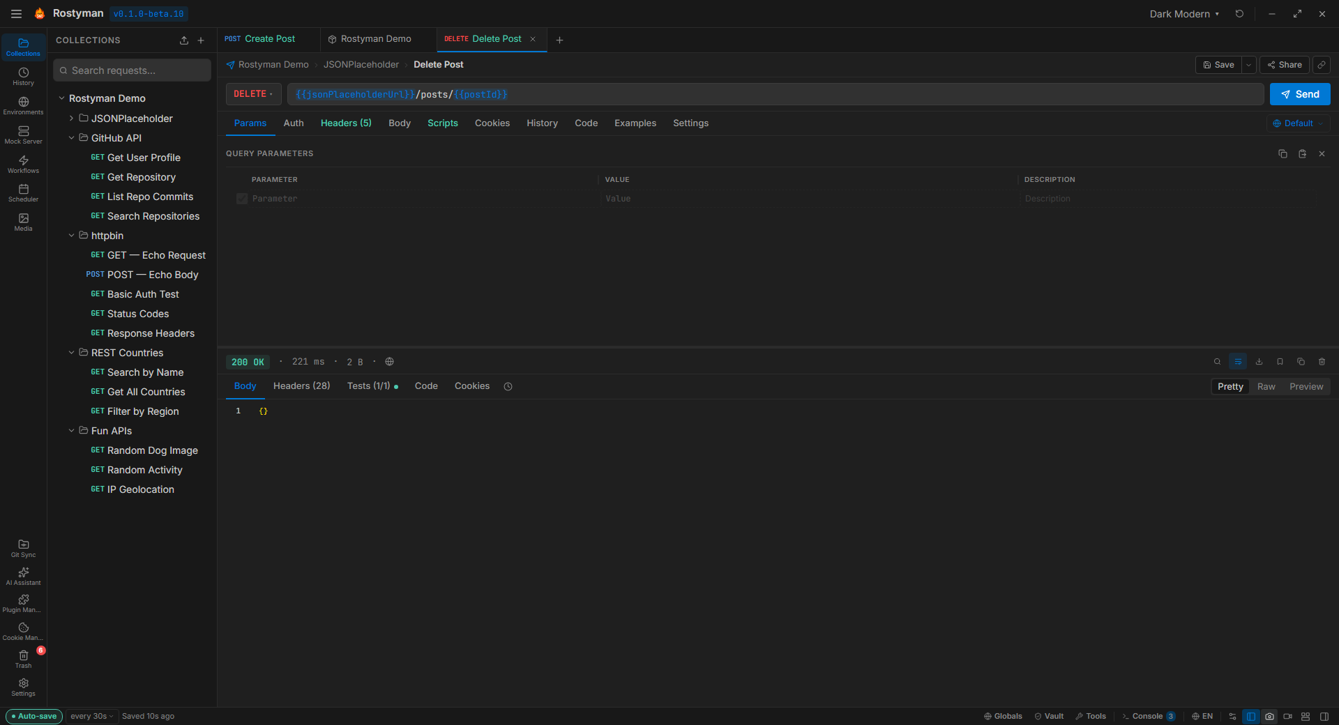
Full CRUD operations with status indicators
8 Protocols. One App.
Full request builder with auth, headers, body, params, and scripting
Monaco editor, schema introspection, autocomplete, variables
Proto import, unary + streaming, auth, scripts
Connect, send/receive messages, real-time message log
Emit events, auto-capture, auth/query config
Publish/subscribe, QoS 0/1/2, retain flag, topic management
Server-Sent Events with real-time event log
Model Context Protocol — expose collections to AI agents like Claude and Cursor
Everything You Need
100% Local — No Account Required
Rostyman runs entirely on your machine. No sign-up, no cloud sync, no telemetry. Your data stays on your device in a local SQLite database.
8 Protocols in One App
HTTP, GraphQL, gRPC, WebSocket, Socket.IO, MQTT, SSE, and MCP — all built in. No switching between tools or installing extensions.
AI Assistant
Multi-turn conversational AI with 3 providers (Claude, OpenAI, Ollama). Generate requests, explain responses, write tests, fix errors, validate schemas.
All Auth Types
Bearer, Basic, API Key, OAuth 2.0 (all flows), OAuth 1.0, Digest, NTLM, Hawk, AWS Signature v4. Auth inheritance from folders and collections.
Scripting with rm.*
Run JavaScript before and after every request. Scripts inherit through collections and folders. Write assertions, chain requests, set variables with the rm.* scripting API.
Import From Anywhere
Import collections from 10+ formats including OpenAPI, Insomnia, cURL, HAR, Thunder Client, Hoppscotch, and Bruno. Export in multiple formats.
Visual Workflow Editor
Build multi-step API workflows with a drag-and-drop canvas. Flow Tracer shows live execution. Scheduler runs workflows on a cron schedule.
Git-Native Version Control
Built-in Git panel with commit, push, pull, branch, diff viewer, and merge conflict resolution. Version control your collections without leaving the app.
Video Recording with Audio
Record the app with microphone audio for demos and tutorials. Configure resolution, frame rate, quality, and mic device. Mute/unmute during recording.
Request History
Full request + response saved for every run. Schema change detection alerts when response structure changes. Click any history entry to restore.
20 Built-in Themes
Dark and light themes including Dracula, Nord, Tokyo Night, Solarized, GitHub, One Dark, and more. Custom theme builder with 70+ CSS variables.
Mock Server & Collection Runner
Simulate APIs locally with the mock server (LAN accessible). Run collections with iterations, data files, and delay between requests.
Try It Out
Download our demo collection with 21 ready-to-run requests across 5 popular public APIs. Import it into Rostyman and start exploring instantly.
Includes JSONPlaceholder, GitHub API, httpbin, REST Countries, and more — with test scripts on every request.
Quick Install
| Platform | Download | Install |
|---|---|---|
| Windows | .exe installer | Run and launch |
| macOS | .dmg | Drag to Applications (see below) |
| Linux | .AppImage | chmod +x and run |
xattr -cr /Applications/Rostyman.app